

我们在介绍串口服务器如何基于EMQX平台自建MQTT服务器,并实现设备之间的高效通讯教程中,为了避免环境不同导致的错误,推荐使用Docker搭建方法,介绍了在服务器中安装Docker以及在 Docker 中部署 EMQX 服务教程,(具体教程可参考:基于EMQX平台自建MQTT服务器实现通讯教程),本文接着上文,重点介绍使用串口服务器演示串口服务器如何使用MQTT连接到EMQX服务器。具体教程步骤如下:
接下来,我们将使用串口服务器NB114模拟实际设备,演示设备如何使用MQTT协议连接 EMQX 服务器。在连接过程中,我们将使用上位机软件和串口调试助手软件(XCOM)。这些软件可在产品相关页面下载,如果您对产品的连接通讯方法不熟悉,可以参考产品的快速入门教程。在这里,我们假设您已经成功连通了设备。
在这里,我们不详细介绍EMQX的配置,您可以参考官方提供的手册进行配置。我们将重点介绍如何进行连接和通讯。
在默认情况下,EMQX 可以直接通过 MQTT 协议连接,无需额外的设置。在“访问控制→客户端授权”页面中,可以配置客户端的访问规则。

为了方便,我们不进行修改,直接打开上位机软件,配置串口服务器NB114进行连接。

其中,“目标 IP”即为 EMQX 的 IP 地址

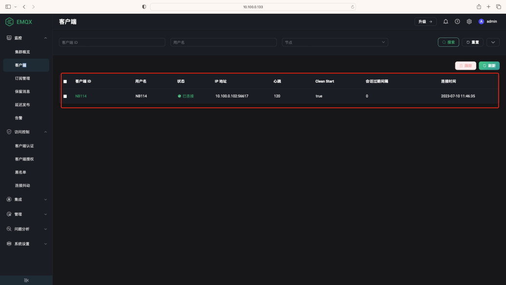
“目标端口”为 MQTT 端口号(1883)。在“平台”中选择“标准 MQTT 3.1.1”,并填写“ClientID”、“UserName”、“PassWord”、“订阅与发布主题”。由于 EMQX 并未配置访问规则,我们可以任意填写这些信息,不会影响设备的连接。完成配置后,点击“保存”并重启设备。稍等片刻,即可看到设备已经成功连接到服务器。我们在 EMQX 服务器中的“监控→客户端”页面中可以查看到设备的连接状态。

接下来,我们测试发布和订阅主题是否正常。首先,我们需要打开 EMQX 平台中的“问题分析→WebSocket 客户端”页面,并将协议版本设置为 3.1.1,其余内容可以保持不变。完成后,点击“连接”。

接下来,我们需要设置订阅和发布主题,将其设置为刚才在NB114串口服务器配置中填写的订阅和发布主题。注意,这里填写的订阅和发布主题需要交叉填写(订阅填写发布的内容,发布填写订阅的内容)。完成后,在订阅主题中,需要先点击“订阅”,确保 WebSocket 客户端能够收到消息。

接下来,我们打开串口调试助手(XCOM)软件,填写NB114的参数,并选择连接。

随后,我们发送任意内容,即可在 WebSocket 客户端的订阅列表中查看到相关信息。


此时,我们再点击发布主题后面的“发布”按钮,即可在 XCOM 软件中查看到相关信息。


至此,我们已经成功实现了NB114串口服务器与 EMQX 服务器之间的通讯。
到此为止,所有教程相关的内容都已经讲解完成。在本次教程中,我们从EMQX服务器的搭建开始,到最终实现设备与服务器之间的基础通讯,全部讲解完毕。当然,本次教程的内容相当基础,设备的连接并未设置任何相关的限制,这样是相当不安全并且浪费资源的。如果您需要将这些内容应用到实际项目中,可以参考 EMQX 手册中的相关内容进行配置。
今天的分享就到这里啦,EBYTE每一天都致力于更好的助力物联化、智能化、自动化的发展,提升资源利用率,更多串口服务器产品和串口服务器应用配置资料,感兴趣的小伙伴可以登录我们的亿佰特官网和企业公众号(微信号:cdebyte)进行了解,也可以直接拨打400电话咨询技术专员!
相关文章推荐:
7 X 24 销售服务热线
4000-330-990©© 成都亿佰特电子科技有限公司【版权所有】 蜀ICP备13019384号


